2021年10月24日,国务院印发《国务院关于印发2030年前碳达峰行动方案的通知》,《通知》中明确要求:加快优化建筑用能结构;深化可再生能源建筑应用,推广光伏发电与建筑一体化应用;提高建筑终端电气化水平,建设集光伏发电、储能、直流配电、柔性用电于一体的“光储直柔”建筑。到2025年,城镇建筑可再生能源替代率达到8%,新建公共机构建筑、新建厂房屋顶光伏覆盖率力争达到50%。
在当前双碳驱动、绿色经济转型的背景下,为适应高比例的可再生能源结构,建筑电气化已经成为未来的发展趋势。建筑电气化不仅要提高建筑电气化率,还要发展新型建筑配用电系统。未来为适应可再生能源在电网侧高比例渗透和在建筑周边分布式发展的新趋势,建筑配用电系统迫切需要发展新技术,其中“光储直柔”是关键。
“光储直柔”究竟是啥?今天,带大家从格力电器的光储直柔系统及应用中一探究竟。

01.什么是光储直柔系统?
首先,“光”和“储”分别指分布式光伏和分布式储能会越来越多地应用于建筑场景,作为建筑配用电系统重要组成部分;“直”指建筑配用电网的形式发生改变,从传统的交流配电网改为采用低压直流配电网;“柔”则是指建筑用电设备应具备可中断、可调节的能力,使建筑用电需求从刚性转变为柔性。
日常生活中用的电都是交流电,而光伏等可再生能源发出来的电为直流电,常见的光伏建筑都会安装逆变器,以便将直流电转变为交流电,供日常使用。转换过程中,就会造成电量的损失。所以与常规光伏建筑相比,光伏直流建筑具备电能利用率高(提高6-8%)、节能优势明显、设备投资少,投资回收期短(省去逆变、变压等设备,节省设备初投资约10%)等优势。而且建筑上应用直流配电,可获得显著改善系统性能,安全性显著提高,电源品质提高等优势。
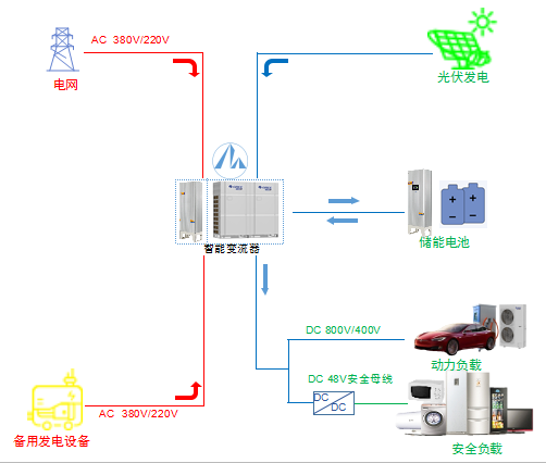
“光储空”系统是光伏组件、储能、光伏(储)直流空调、IEMS能源管理平台搭建的以可再生能源为主的多能互补耦合区域能源直流柔性系统。整个系统实现清洁发电、安全储电、可靠变电、智慧管电、高效用电,通过融合源、储、网、荷一体,以网格化单元系统建立区域能源互联网系统。

系统通过光储直柔系统源储网荷联动保证能源供给,系统采用高低压双母线,DC 800/400V保证效率,DC48V提供安全保障。通过柔度响应,实现柔性用电, 并通过低压直流实现安全用电,通过分级用电策略,提升自持力。

02.光储空系统有什么优势?
绿色高效的光储直柔系统,融合了直流直驱技术,为家庭提供清洁能源,实现清洁、安全、可靠、智慧、高效的人居生活环境。系统采用光伏发电,多余电量自动安全存储,系统能量利用率达99.04%。同时系统柔性直流供电,高低压电器分离,整体系统安全高效。
“光储直柔”系统提供多种运行模式,系统以储能为中心,根据网侧、光伏及负载状态,制定节能经济运行策略,以及光储直柔性调度响应。
并网运行时,光伏系统发电,供给生活用电及储能充电,降低常规电网用电,减少电网投资,为用户创造收益。

离网运行时,光伏系统、储能供电,可实现用电自给自足,并配合直流电器设备,用电更安全可靠。

轻型绿电储能
光储用直流系统,以储能为中心进行能源调度,而轻型绿电储能系列产品,采用高安全钛酸锂材料体系电池,具有20年超长使用寿命、高安全性、耐候性突出等特点。

高效安全多重防护
系统设计选用高安全电芯、自主芯片BMS、多级安全保护、搭配全直流场景下高低压分类设计电器,带来极致安全保障。
并离网双模式
光储用直流系统发电-储电-用电高效融合,储能产品集成双模式(并网/离网)可自由切换运行,满足家居电器设备离网时持续供电。
智慧管理
融入灵活高效的能源管理系统,多终端查询管理系统储电、用电和剩余电量。同时可根据电网、负荷、储能和阶梯电价对储能运行策略本地化配置调整,实现系统运行优化和用户收益最大化。
03.光储直柔系统应用场合
光储直柔系统可实现并网运行、离网运行,可根据不同应用场合,进行针对性设计,满足不同场景下的系统需求,以下是列举的部分场景,整体系统可满足家居/社区,工厂/园区,工业特殊场景等领域需求。
1.住宅

系统优先利用光伏发出的电去满足生活用电需求,多余的电能存到储能或者出售。光伏停止工作时,再使用储能的电能,储能放电结束后,市电再作为辅助进行补充,从而实现减少电费支出。
2.离网海岛及临建工程

在偏远海岛及临时建筑工程建设中,通常会遇到拉电困难、投入人力物力大等问题。通过离网型能源系统,可以解决偏远海岛的能源紧缺及供给问题,同时也可有效解决临建工程拉电周期长、投资大等痛点。
3.户外旅居酒店

随着国内经济及城镇化的不断发展,在物质生活水平提高的同时,人们的精神压力也逐渐增加,人们开始更加向往悠闲无争、亲近自然的生活,这直接促进了休闲度假旅游的兴起,能源供给是偏远旅游点需要重点解决的问题,通过光储直流化系统可实现绿色、低碳安全旅居。
4.公交驿站

在公交候车厅顶棚安装光伏阵列,将发出的电能用于站台的夜间照明、实时路况播报、智能充电接口等,以光伏电能作为主要、直接能量来源,实现公交站冷、热、电供给一体化,同时采用低压安全直流系统,实现公共区域用电安全化。
5.光伏大棚

现在智能化的农业大棚都会安装一些温控、湿控设备,在大棚上或者直接用光伏板盖大棚,可实现光伏大棚系统能源自给自足。晚上通过储能放电,确保大棚内稳定的电力供应。此外,结合灭虫灯、驱蚊灯等小型应用,通过白天发电储能,晚上放电工作灭虫驱蚊,能有效减少农药化肥的使用量,提高粮食产量和安全性。

当前双碳驱动,绿色经济转型,在实现碳达峰、碳中和这场大考中,格力始终践行可持续发展理念,致力于坚持以科技创新推动绿色经济发展,以新能源电器及近用户侧能源互联网系统关键技术的研究和产品开发,协同构建能源信息化与直流化新生态。
奋力国家双碳驱动、绿色经济转型和新型电力系统构建国家战略,以科技创新助力零碳中国!
关键词: 为了,实现,碳,中和,格力,光储,直柔,到底,有多,努力,2021年,10月,24日,国务院,印发,《,国务院关于印发2030年前碳达峰行动方案的通知,》,通知,中,明确,要求,加快,优化,建筑用,能,结构,深化,可,再生,
咨询热线